
Cassification
Articles
2023-08-31
2023-08-31
2025-03-28
2024-12-02
2023-08-31 產品展示/ Product display


服務區新能源汽車充電樁管理運營平臺通過物聯網技術對接入系統的汽車充電站、電動自行車充電站以及各個充電樁進行不間斷地數據采集和監控,實時監控充電樁運行狀態,進行充電服務、支付管理,交易結算,資源管理、電能管理、明細查詢等,同時對充電機過溫保護、漏電、充電機輸入/輸出過壓、欠壓、絕緣低各類故障進行預警;充電樁支持以太網、4G或WIFI等方式接入互聯網,用戶通過微信、支付寶、云
產品型號:
廠商性質:生產廠家
更新時間:2025-07-20
訪 問 量:380
立即咨詢
聯系電話:18706168052
服務區新能源汽車充電樁管理運營平臺
摘要:電動汽車充電樁是一種用于給電動汽車充電的設備,也被稱為電動汽車充電站。電動汽車充電樁電量遠程監控系統是一種能夠遠程監測電動汽車充電樁電量和狀態的系統,可以提供實時數據和報告,讓充電樁操作人員和管理*及時了解充電樁的使用情況,有*管理充電樁,保證充電樁的正常運行。使用無線網絡實現充電樁遠程監控的系統,構建公共無線網(GPRS)的充電樁遠程監控系統,通過無線網絡連接充電樁和遠程監控中*,實現實時監控充電樁的狀態和充電情況,包括電量、電壓、電流、充電時間、充電費用等數據。研究結果可以幫助充電樁運營商和管理者提高運營效率和管理水平,提高電動汽車用戶的充電體驗。
關鍵詞:電動汽車;充電樁;遠程監控;
AcrelCloud-9000服務區新能源汽車充電樁管理運營平臺系統通過物聯網技術對接入系統的汽車充電站、電動自行車充電站以及各個充電樁進行不間斷地數據采集和監控,實時監控充電樁運行狀態,進行充電服務、支付管理,交易結算,資源管理、電能管理、明細查詢等,同時對充電機過溫保護、漏電、充電機輸入/輸出過壓、欠壓、絕緣低各類故障進行預警;充電樁支持以太網、4G或WIFI等方式接入互聯網,用戶通過微信、支付寶、云閃付掃碼充電。

一項目概況
額濟納旗居延街綜合驛站位于團結小區南,總投資1100萬元,占地面積14496.3平方米的,居延街綜合驛站項目包括新建停車場、開放式露天籃球場、驛站,整個居延驛站功能齊全,是額濟納旗達來呼布鎮精細化管理項目之一。在滿足了居民的日常需求的同時,也為額濟納旗的旅游發展提供了基礎保障。此項目共有機動車位85個,其中將大巴車停車位、小車停車位、房車停車位、10個共享單車停放區及24個充電車位分別進行了劃分。

二典型硬件

三配套儀表


安科瑞充電樁云平臺具體功能
平臺除了對充電樁的監控外,還對充電站的光伏發電系統、儲能系統以及供電系統進行集中監控和統一協調管理,提高充電站的運行可靠性,降低運營成本,平臺系統架構如圖3所示。

圖3 充電樁運營管理平臺系統架構
大屏顯示:展示充電站設備統計、使用率排行、運營統計圖表、節碳量統計等數據。

圖4 大屏展示界面
站點監控:顯示設備實時狀態、設備列表、設備日志、設備狀態統計等功能。

圖5 站點監控界面
設備監控:顯示設備實時信息、配套設備狀態、設備實時曲線、關聯訂單信息、充電功率曲線等。

圖6 設備監控界面
運營趨勢統計:顯示運營信息查詢、站點對比曲線、日月年報表、站點對比列表等功能。

圖7 運營趨勢界面
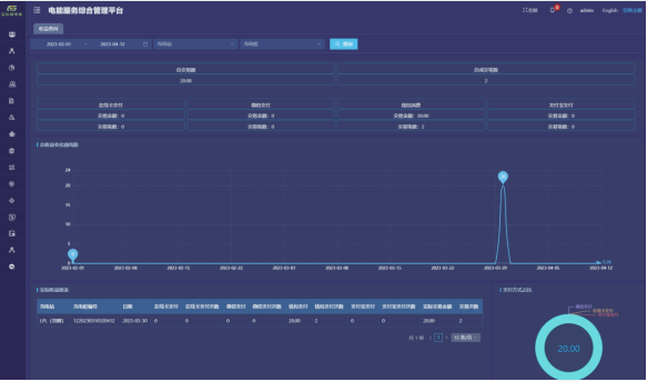
收益查詢:提供收益匯總、實際收益報表、收益變化曲線、支付方式占比等功能。

圖8 收益查詢界面
故障分析:提供故障匯總、故障狀態餅圖、故障趨勢分析、故障類型餅圖等功能。

圖9 故障分析界面
訂單記錄:提供實時/歷史訂單查詢、訂單終止、訂單詳情、訂單導出、運營商應收信息、充電明細、交易流水查詢、充值余額明細等功能。

圖10 訂單查詢界面

蘇公網安備32028102003554號